Γράφει ο Κώστας Γκούμας *
Επειδή τις δύο τελευταίες ημέρες στα ΜΜΕ (κυρίως Αθηναϊκά κανάλια) ακούγονται ένα σωρό ανακρίβειες («Υπερχείλισε η λίμνη Κάρλα» κ.α παρόμοια), τα οποία στη συνέχεια διακινούνται σε μέσα κοινωνικής δικτύωσης που υποτίθεται ενημερώνουν (;) τους θεσσαλούς πολίτες (μεταξύ των οποίων και όσους βιώνουν την τραγωδία αυτή και αγωνιούν για το μέλλον τους στην ευρύτερη περιοχή της Κάρλας), θα προσπαθήσω να ξεκαθαρίσω κάποια πράγματα σε ότι αφορά το σημερινό έργο της Κάρλας, ποιος ο ρόλος και οι δυνατότητες του, ποια η κατάσταση σήμερα (από όσες πληροφορίες έχω) και ποια η προοπτική.

- Τι είναι ο Ταμιευτήρας Κάρλας (δηλαδή η μερική ανασύσταση της λίμνης Κάρλας) και ποιος ο ρόλος του;
Στη θέση της λίμνης Κάρλας (που αποστραγγίστηκε στις αρχές της δεκαετίας του 1960) κατασκευάστηκε πρόσφατα (άρχισε το 1999 και ολοκληρώθηκε το 2018) το έργο του Ταμιευτήρα με έκταση 38.500 στρ., χωρητικότητα 184 εκατ. μ3 νερού, που περιβάλλεται από αναχώματα 23 χιλιομέτρων (με ύψος 10 μέτρα), 4 συλλεκτήρες 28 χιλιομέτρων, ορισμένα έργα εισόδου και εξόδου του νερού, αντλιοστάσια και έργα μεταφοράς νερού για άρδευση.

Πρόκειται για [..ένα αντιπλημμυρικό – εξυγιαντικό έργο πολλαπλής σκοπιμότητας με το οποίο θα αντιμετωπισθούν σοβαρά προβλήματα όπως η προστασία από πλημμύρες & η ρύπανση του Παγασητικού, ……..ενώ ταυτόχρονα θα αποκατασταθεί μερικώς το προϋπάρχον οικοσύστημα της Κάρλας και θα διασφαλισθεί στο μέλλον η «αειφορεία» στην διαχείριση των εδαφικών και υδατικών πόρων…].
Σύμφωνα με τους μελετητές των περιβαλλοντικών μελετών της Κάρλας, (Οκτώβριος 2011, ΤΕΕ Μαγνησίας) : «Η Κάρλα δεν είναι μόνο ταμιευτήρας, διότι δεν αδειάζει ποτέ εντελώς, η Κάρλα δεν είναι μόνο υγρότοπος, διότι έχει σημαντική διακύμανση στάθμης & παράλληλη χρήση (άρδευση), η Κάρλα δεν είναι αυτόνομη υδατοσυλλογή, διότι παράλληλα καλείται να συμβάλει έμμεσα στον εμπλουτισμό των υπόγειων υδροφορέων».

- Τι ήταν στην πραγματικότητα η «ΚΑΡΛΑ» ; Όπως μπορείτε να δείτε και από τον χάρτη του 1910, πρόκειται για μία λίμνη, δίπλα σε μία τριπλάσια έκταση αγρών και βάλτων, τους οποίους τροφοδοτούσε κατά περιόδους ο Πηνειός.
Δύο διαφορετικά υδάτινα συστήματα σε γειτνίαση (λιμναίο τμήμα – στάσιμα νερά, έλη κλπ.), τα οποία έως το 1962 συνέθεταν ΕΝΑ ενιαίο οικοσύστημα.
Το πρώτο βρισκόταν στην Παρακάρλια περιοχή με 135 χιλ. στρ., περιοδικά καλλιεργούμενα (όταν το επέτρεπαν οι συνθήκες) και συχνά κατακλυζόμενα, όπου συνυπήρχαν έλη και βάλτοι με βάθος 1-2 μέτρα. Το δεύτερο ήταν ο υγρότοπος της λίμνης Κάρλας με 45 χιλ. στρ. και βάθος 2-6 μέτρα, η οποία πάντοτε διατηρούσε ένα μέρος των νερών της, ανεξάρτητα από τις διάφορες περιόδους βροχοπτώσεων και πλημμυρών, ενώ συχνά μεγάλα τμήματα της περιοχής αυτής καλλιεργούνταν.
Εξαιτίας του χαμηλότερου υψόμετρου της λίμνης έναντι του Πηνειού, η ευρύτερη περιοχή δεχόταν τα νερά της λεκάνης απορροής της, αλλά κυρίως την πλημμυρική παροχή του Πηνειού, μέσω του χειμάρρου του Ασμακίου (όπως συνέβη – εν μέρει – και τώρα από το φαινόμενο Daniel).

- Τι συνέβη και σήμερα πλημμύρισε η ευρύτερη περιοχή;
Ο Ταμιευτήρας Κάρλας [με μέσο ύψος αναχωμάτων 8,50 μ. (+ 52,50)], έχει την δυνατότητα να αποθηκεύει περίπου 184 εκατ. κ. μ. νερού (τόσο από νερά βροχοπτώσεων, όσο και νερά από τον Πηνειό (με αντλήσεις).
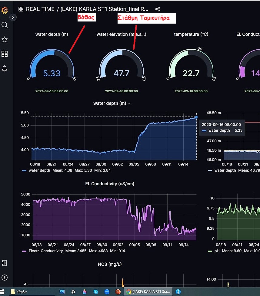
Αυτή την στιγμή είναι αποθηκευμένα περίπου 110 hm3 νερού (με βάθος 5,33 μ. και ένδειξη στάθμης +47,70 – σύμφωνα με τα ψηφιακά όργανα μέτρησης – δες σχετική φωτό), ενώ μπορεί να αποθηκεύσει (σύμφωνα με την εγκεκριμένη – από το ΥΠΕΧΩΔΕ – μελέτη του 1999) άλλα 60 – 70 περίπου [μέχρι την Ανώτατη Στάθμη Πλημμυρών (ΑΣΠ) που είναι στο + 50,00, δες σχετικό πίνακα ΥΠΕΧΩΔΕ].
Συνεπώς τα όσα ακούγονται ότι «Η λίμνη υπερχειλίζει..» και άλλα παρόμοια δεν στέκουν.
Δεν ευθύνεται ο Ταμιευτήρας Κάρλας για το γεγονός ότι είναι ήδη πλημμυρισμένη η ευρύτερη περιοχή των παρακάρλιων.
Είναι προφανές ότι συγκεντρώθηκαν – σε πρώτο χρόνο – μεγάλες ποσότητες τοπικών νερών προερχόμενων από τις γειτονικές ΒΑ περιοχές (Μαρμαρίνης, Αετολόφου, Ανάβρας κλπ.) και τις ΝΔ (Μ. Μοναστηρίου, Ν. Περιβολίου κλπ.), συγκεντρώθηκαν (ήδη από την στιγμή της εκδήλωσης του Daniel) μέσω των υφιστάμενων στραγγιστικών τάφρων και συλλεκτήρων και οδηγήθηκαν στα χαμηλότερα σημεία της περιοχής.
Στην συνέχεια – τις επόμενες ημέρες – και επειδή η άμυνα των παρακαρλίων (που βρίσκεται στα αναχώματα του Πηνειού της περιοχής Λάρισας – Κουλουρίου) δεν άντεξε και τα αναχώματα έσπασαν ή υπερχείλισαν με συνέπεια μεγάλες ποσότητες (δεκάδων εκατομμυρίων κ. μ. νερού) από τον Πηνειό να οδηγούνται (από την περιοχή Γυρτώνης – Κουλουρίου μέσω του Ασμακίου) στις παρακάρλιες περιοχές, σταδιακά άρχισαν να πλημμυρίζουν όλες αυτές οι χαμηλότερες υψομετρικά (κατά 15 – 20 μέτρα από τον Πηνειό) εκτάσεις.

Ότι συμβαίνει αυτή τη στιγμή στην περιοχή της Κάρλας είναι αποτυχία του συστήματος προστασίας της από τις πλημμυρικές ροές του Πηνειού (σχεδιασμός που η υλοποίηση του άρχισε στις δεκαετίες του 1940 – 50 με τα προστατευτικά αναχώματα του Πηνειού και «έκλεισε» το 2018 με την ολοκλήρωση όλων των έργων του Ταμιευτήρα).
Πρέπει να εξεταστεί εάν η αποτυχία οφείλεται σε έργα προστασίας που πλέον δεν επαρκούν (πχ. ύψος αναχωμάτων, συμπληρωματικά πρόσθετα έργα κλπ.) ή/και σε κακή συντήρηση και διαχείριση των υφιστάμενων υποδομών (πχ. «τραυματισμός» αναχωμάτων σε διάφορα σημεία, κλπ.) που τελικά δεν συγκράτησαν τα νερά.
Προφανώς θα πρέπει να γίνει έλεγχος – επαναξιολόγηση όλων των υφιστάμενων αντιπλημμυρικών υποδομών προστασίας (αν λειτούργησαν ή όχι και που), καθώς και οι τυχόν απαιτούμενες αντίστοιχες παρεμβάσεις ώστε να μην ξανασυμβούν παρόμοιες καταστάσεις.

- Ποια είναι η προοπτική για τις πλημμυρισμένες περιοχές;
Δεν είναι καθόλου εύκολο να προσεγγίσει κανείς το ζήτημα αυτό σήμερα (που βρίσκεται ακόμη σε εξέλιξη) και θα ήταν ανεύθυνο να προδιαγράψουμε τι θα συμβεί και πως μπορεί να αντιμετωπιστεί.
Θα παραθέσω όμως κάποια στοιχεία που διαθέτω και όσα πληροφορούμαι από φίλους της περιοχής, προκειμένου να συνειδητοποιήσουμε όλοι μας (πολίτες, φορείς και αρμόδιες υπηρεσίες) την σοβαρότητα, τις δυσκολίες και το μέγεθος του προβλήματος, καθώς και τις προκλήσεις που θα κληθούμε να αντιμετωπίσουμε το επόμενο χρονικό διάστημα στην εν λόγω περιοχή της Κάρλας (εκτός των άλλων ήδη γνωστών προβλημάτων σε όλη την Θεσσαλία).

Οι πλημμυρισμένες περιοχές, σύμφωνα με την δορυφορική εικόνα του Θ. Παπαλάσκαρη **, φθάνουν περίπου τις 172.000 στρέμματα.
Εάν το βάθος του νερού είναι 1,0 έως 1,5 μέτρο (σύμφωνα με πληροφορίες αγροτών της περιοχής), τότε σήμερα λιμνάζουν περίπου 170 έως 260 hm3 (260 εκατομμύρια κ. μ. νερού).
Με δεδομένο ότι η παροχετευτική ικανότητα της σήραγγας Κάρλας (προς τον Παγασητικό) είναι μόλις 8,4 κ. μ. / δευτ. (ή 725.000 κ. .μ /24ώρο), ακόμη και εάν δεχθούμε ότι δεν πρόκειται να συνεχιστεί η ροή νερού από την Πηνειό προς τα Παρακάρλια, τότε για να αδειάσουν όλες αυτές οι ποσότητες νερού από την ευρύτερη περιοχή, θα απαιτηθούν πολλοί μήνες !!
Να επισημάνω εδώ ότι η σήραγγα κατασκευάστηκε για συγκεκριμένο σκοπό (εκκένωση της λίμνης) πριν 60 χρόνια και σήμερα ΔΕΝ αποτελεί στοιχείο αντιπλημμυρικής προστασίας της υπολεκάνης παρά μόνο βοηθητικό – συμπληρωματικό σύστημα αντιμετώπισης έκτακτης ανάγκης.
Παραθέτω επιπλέον βοηθητικά στοιχεία στη σύνθετη αυτή και πολυπαραγοντική εξίσωση :
Η χωρητικότητα του Ταμιευτήρα (σύμφωνα με την μελέτη) : 184 hm3
Το βάθος του νερού (μέσα στον Ταμιευτήρα) : 5,33 μ.
Η στάθμη (μ.υ.θ.) : 47,7 μ. (δες σχετική φωτογραφία με την ψηφιακή μέτρηση στις 16/9/2023)
Η αναμενόμενη ετήσια εξάτμιση (μέση υδρολογική χρονιά) : 38 hm3
Η αναμενόμενη εισροή βροχόπτωσης (μέση υδρολογική χρονιά) : 19 hm3
Τα συμπεράσματα δικά σας !!
*Γκούμας Κώστας, γεωπόνος, πρ. Δ/ντής Εγγείων Βελτιώσεων, πρ. πρόεδρος ΓΕΩΤΕΕ/Κεντρικής Ελλάδας, μέλος Ε.Δ.Υ.ΘΕ
Περισσότερες πληροφορίες σχετικά με τον Ταμιευτήρα Κάρλας στον σύνδεσμο :
https://www.ypethe.gr/news/pagkosmia-imera-perivallontos-2018-afieroma-sti-limni-karla
** Ιστορικό «ρεκόρ» έκτασης της επιφάνειας της «Λίμνης Κάρλας», το απόγευμα της «Παρασκευής 15/09/2023», από την πλημμύρα στην «Θεσσαλία» σύμφωνα με δορυφορικά δεδομένα – Του Θωμά Παπαλάσκαρη : https://theswater.blogspot.com/2023/09/15092023.html
Ακολουθήστε το στο Google News και μάθετε πρώτοι όλες τις ειδήσεις.























